
2023-05-23
Недавно, следуя своей философии обслуживания «честность, ответственность, энтузиазм, строгость, оперативность и тщательность», компания Guda проактивно провела проверку рыночного обслуживания после расширения линии по производству цемента на заводе Guang'an Guixing Cement Co., Ltd. в провинции Сычуань в 2009 году. Целью визита была оценка текущего состояния качества автоматизированной системы DCS, поставленной компанией Guda для оборудования этой линии по производству цемента, которая сейчас находится на 14-м году эксплуатации.
Недавно компания Gaoda, следуя своей философии обслуживания «честность, ответственность, энтузиазм, строгость, оперативность и тщательность», проактивно провела проверку рыночного обслуживания в связи с проектом расширения линии по производству цемента, реализованным компанией Guang'an Guixing Cement Co., Ltd. в провинции Сычуань в 2009 году. Целью визита было изучение качества автоматизированной системы DCS, поставленной Gaoda для оборудования этой линии по производству цемента, которая эксплуатируется уже 14 лет.
Компания Guang'an Guixing Cement Co., Ltd., провинция Сычуань, расположена по адресу: № 2, улица Гуйнань, город Гуйсин, район Гуаньань, город Гуаньань — место рождения великого лидера. Ее бренд цемента Chuan Gui пользуется отличной репутацией во всех прилегающих районах Гуаньаня. Компания является дочерней компанией Guang'an Jianping Building Materials Group Co., Ltd.
От г-на Пэна, технического специалиста по управлению компании, стало известно, что в 2009 году компания Gaoda направила команду во главе с г-ном Сяо, инженером-техником, для сбора обширных данных о системе DCS (приборы, клапаны и т. д.), системах передачи и приложениях центра управления двигателями MCC для оборудования цементной производственной линии. После анализа была окончательно утверждена схема управления системой DCS для этой производственной линии. Основные сценарии применения, характеристики процесса, поток управления процессом и ключевые параметры управления оборудованием линии представлены ниже:
(I) Основные сценарии применения контрольных точек:
▼ Основные сценарии применения системы DCS
◆ Сценарии применения приборов: весы для дозирования сырья (известняк, песчаник, железный порошок);
◆ Сценарии применения клапанов: клапаны для гомогенизации сырья, пневматические клапаны, приводные клапаны и т. д.;
▼ Сценарии применения системы питания (привода): мельницы сырья, вентиляторы клапанов, высокотемпературные машины, вытяжные вентиляторы головки печи, первичные вентиляторы головки печи, главные двигатели угольной мельницы, главные двигатели цементной мельницы, циркуляционные вентиляторы цементной мельницы, валковые прессы.
▼ Сценарии применения системы MCC: электрические помещения для мельниц сырья, хвоста печи, головки печи, цементных мельниц, упаковки цемента и т. д.
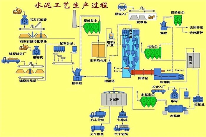
(2) Блок-схема процесса производства цемента (сухой процесс):
(3) Блок-схема системы управления процессом для линии по производству цемента:
(4) Контрольные точки сцены:
(На изображении показана сцена, в которой модуль ввода-вывода высокой емкости управляет оборудованием производственной линии на крупном крытом складе.)
(Высокая конструкция слева — это подогреватель, а секция справа — котел-печь.)
(На этой схеме изображена станция сырья и ингредиентов)
(Слева: участок измельчения угля производственной линии; справа: участок дробления клинкера)
(На фотографии показан шкаф управления Gundam, который используется уже более десяти лет, при этом его корпус и проводка по-прежнему выглядят как новые.)
На изображении показано оборудование для контроля и управления высотным зданием после многих лет эксплуатации)
(IV) Контроль ключевых параметров и меры защиты линейного оборудования:
(a) Учитывая значительное потребление электроэнергии многочисленными устройствами на этой линии по производству цемента (примечание: ежемесячное потребление иногда достигает миллионов киловатт-часов);
(b) На этой линии впервые используется вертикально установленная вальцовая мельница, недавно разработанная исследовательским институтом в провинции Сычуань, что создает факторы ненадежности, связанные с рабочим током, колебаниями напряжения и производительностью двигателя; (C) Оборудование работает в условиях высокой запыленности и влажности, что требует строгих требований к противопомеховым, магнитостойким, пылезащитным и влагозащитным свойствам шкафов управления; (D) Некоторое внутреннее и наружное оборудование установлено на высоте 30-40 метров, что делает его установку и последующее техническое обслуживание чрезвычайно сложными. Следовательно, система управления оборудованием должна соответствовать исключительно высоким стандартам надежности.
(На изображении показан первый вертикальный фрезерный станок в провинции Сычуань на производственной линии, оснащенный модулем IO и системой защиты с плавным пуском)
(На изображении показана часть системы управления DCS для линии по производству цемента)
(На изображении показан огромный цилиндрический склад для готовой цементной продукции)
С этой целью компания Gaoda Technology под руководством генерального директора Сяо и команды инженерных техников применила проверенную технологию всемирно известной компании Siemens. Уделяя приоритетное внимание потребностям клиента, они тщательно скорректировали отклонения параметров путем многократных доработок. Используя плавные пускатели для последовательно соединенных управляющих двигателей, многочисленные единицы оборудования были оснащены функциями защиты от перегрузки, отказа двигателя и перегрева. В конечном итоге, преодолев технические проблемы и трудности ввода в эксплуатацию на возвышенных участках, проект соответствовал проектным требованиям к системам автоматизированного управления DCS, управляющим децентрализованным оборудованием на линии по производству цемента.
Когда мы пригласили г-на Се, главного инженера-технолога компании Guang'an Guixing Cement Co., Ltd. в провинции Сычуань, поделиться своим мнением об автоматизированном управлении оборудованием производственной линии с помощью системы Gada DCS, он отметил: Мы сделали правильный выбор, начав сотрудничество с Gaoda. Важнейшим фактором стало то, что вы использовали для нашей производственной линии зрелую технологию программного обеспечения в сочетании с производственными процессами, соответствующими военным стандартам. На протяжении этих четырнадцати лет система управления Gaoda DCS работала на линии без сбоев, внеся огромный вклад в стабильное производство нашей компании и развитие Гуанъаня.
(На фото: г-н Се, главный инженер по технологическим процессам компании Guang'an Guixing Cement Co., Ltd. (справа))